Setting up Prometheus

About Setting up Prometheus

Implementing a Prometheus stack can be complicated but can be managed by taking advantage of the Helm package manager and the Prometheus Operator and kube-prometheus projects. The Operator uses standard configurations and dashboards for Prometheus and Grafana and the Helm prometheus-operator chart allows you to get a full cluster monitoring solution up and running by installing Prometheus Operator and the rest of the components listed above.

First, add the helm repo:

$ helm repo add prometheus-community \
   https://prometheus-community.github.io/helm-charts

Now, search for the available prometheus charts:

$ helm search repo kube-prometheus

After you locate the version of the chart to use, inspect the chart so we can modify the settings:

$ helm inspect values prometheus-community/kube-prometheus-stack > /tmp/kube-prometheus-stack.values

Next, edit the values file to change the port at which the Prometheus server service is available. In the prometheus instance section of the chart, change the service type from ClusterIP to NodePort. This will allow the Prometheus server to be accessible at your machine ip address at port 30090 as http://<machine-ip>:30090/

From:
 ## Port to expose on each node
 ## Only used if service.type is 'NodePort'
 ##
 nodePort: 30090

 ## Loadbalancer IP
 ## Only use if service.type is "loadbalancer"
 loadBalancerIP: ""
 loadBalancerSourceRanges: []
 ## Service type
 ##
 type: ClusterIP

To:
 ## Port to expose on each node
 ## Only used if service.type is 'NodePort'
 ##
 nodePort: 30090

 ## Loadbalancer IP
 ## Only use if service.type is "loadbalancer"
 loadBalancerIP: ""
 loadBalancerSourceRanges: []
 ## Service type
 ##
 type: NodePort

Also, modify the prometheusSpec.serviceMonitorSelectorNilUsesHelmValues settings to false below:

## If true, a nil or {} value for prometheus.prometheusSpec.serviceMonitorSelector will cause the
## prometheus resource to be created with selectors based on values in the helm deployment,
## which will also match the servicemonitors created
##
serviceMonitorSelectorNilUsesHelmValues: false

Add the following configMap to the section on additionalScrapeConfigs in the Helm chart.

## AdditionalScrapeConfigs allows specifying additional Prometheus scrape configurations. Scrape configurations
## are appended to the configurations generated by the Prometheus Operator. Job configurations must have the form
## as specified in the official Prometheus documentation:
## https://prometheus.io/docs/prometheus/latest/configuration/configuration/#scrape_config. As scrape configs are
## appended, the user is responsible to make sure it is valid. Note that using this feature may expose the possibility
## to break upgrades of Prometheus. It is advised to review Prometheus release notes to ensure that no incompatible
## scrape configs are going to break Prometheus after the upgrade.
##
## The scrape configuration example below will find master nodes, provided they have the name .*mst.*, relabel the
## port to 2379 and allow etcd scraping provided it is running on all Kubernetes master nodes
##
additionalScrapeConfigs:
- job_name: gpu-metrics
  scrape_interval: 1s
  metrics_path: /metrics
  scheme: http
  kubernetes_sd_configs:
  - role: endpoints
    namespaces:
      names:
      - gpu-operator
  relabel_configs:
  - source_labels: [__meta_kubernetes_endpoints_name]
    action: drop
    regex: .*-node-feature-discovery-master
  - source_labels: [__meta_kubernetes_pod_node_name]
    action: replace
    target_label: kubernetes_node

Finally, deploy the Prometheus and Grafana pods using the kube-prometheus-stack via Helm:

$ helm install prometheus-community/kube-prometheus-stack \
   --create-namespace --namespace prometheus \
   --generate-name \
   --values /tmp/kube-prometheus-stack.values

Note

You can also override values in the Prometheus chart directly on the Helm command line:

$ helm install prometheus-community/kube-prometheus-stack \
   --create-namespace --namespace prometheus \
   --generate-name \
   --set prometheus.service.type=NodePort \
   --set prometheus.prometheusSpec.serviceMonitorSelectorNilUsesHelmValues=false

You should see a console output as below:

NAME: kube-prometheus-stack-1637791640
LAST DEPLOYED: Wed Nov 24 22:07:22 2021
NAMESPACE: prometheus
STATUS: deployed
REVISION: 1
NOTES:
kube-prometheus-stack has been installed. Check its status by running:
  kubectl --namespace prometheus get pods -l "release=kube-prometheus-stack-1637791640"

Visit https://github.com/prometheus-operator/kube-prometheus for instructions on how to create & configure Alertmanager and Prometheus instances using the Operator.

Now you can see the Prometheus and Grafana pods:

$ kubectl get pods -A
NAMESPACE     NAME                                                              READY   STATUS      RESTARTS   AGE
kube-system   calico-kube-controllers-8f59968d4-g28x8                           1/1     Running     1          23m
kube-system   calico-node-zfnfk                                                 1/1     Running     1          23m
kube-system   coredns-f9fd979d6-p7djj                                           1/1     Running     1          23m
kube-system   coredns-f9fd979d6-qhhgq                                           1/1     Running     1          23m
kube-system   etcd-ip-172-31-92-253                                             1/1     Running     1          23m
kube-system   kube-apiserver-ip-172-31-92-253                                   1/1     Running     2          23m
kube-system   kube-controller-manager-ip-172-31-92-253                          1/1     Running     1          23m
kube-system   kube-proxy-mh528                                                  1/1     Running     1          23m
kube-system   kube-scheduler-ip-172-31-92-253                                   1/1     Running     1          23m
kube-system   nvidia-device-plugin-1603211071-7hlk6                             1/1     Running     0          15m
prometheus    alertmanager-kube-prometheus-stack-1603-alertmanager-0            2/2     Running     0          13m
prometheus    kube-prometheus-stack-1603-operator-6b95bcdc79-wmbkn              2/2     Running     0          13m
prometheus    kube-prometheus-stack-1603211794-grafana-67ff56c449-tlmxc         2/2     Running     0          13m
prometheus    kube-prometheus-stack-1603211794-kube-state-metrics-877df67c49f   1/1     Running     0          13m
prometheus    kube-prometheus-stack-1603211794-prometheus-node-exporter-b5fl9   1/1     Running     0          13m
prometheus    prometheus-kube-prometheus-stack-1603-prometheus-0                3/3     Running     1          13m

Setting up DCGM

Now, we will deploy DCGM Exporter to gather GPU telemetry. First, lets setup the Helm repo:

$ helm repo add gpu-helm-charts \
   https://nvidia.github.io/dcgm-exporter/helm-charts

And then update the Helm repo:

$ helm repo update

DCGM Exporter Helm Chart Customization

The DCGM-Exporter helm package includes several customization options for various use cases.

arguments

Customize the command-line parameters passed to dcgm-exporter on startup.

Example: Set the metric collection interval to 1000 milliseconds.

arguments["-c", "1000"]
extraConfigMapVolumes

Attach ConfigMap volume containing the metrics to the be watched.

Example: Attach the ‘exporter-metrics-config-map’ volume to the pod.

extraConfigMapVolumes:
- name: exporter-metrics-volume
  configMap:
    name: exporter-metrics-config-map
extraEnv

Customize environment variables, including and especially the DCGM-Exporter variables.

Example: Collect the metrics specified in the ConfigMap `exporter-metrics-volume`.

extraEnv:
- name: DCGM_EXPORTER_CONFIGMAP_DATA
  value: "default:exporter-metrics-volume"

Install the DCGM Exporter chart:

$ helm install \
   --generate-name \
   gpu-helm-charts/dcgm-exporter

Now, you can observe the DCGM Exporter pod:

$ kubectl get pods -A
NAMESPACE     NAME                                                              READY   STATUS      RESTARTS   AGE
default       dcgm-exporter-2-1603213075-w27mx                                  1/1     Running     0          2m18s
kube-system   calico-kube-controllers-8f59968d4-g28x8                           1/1     Running     1          43m
kube-system   calico-node-zfnfk                                                 1/1     Running     1          43m
kube-system   coredns-f9fd979d6-p7djj                                           1/1     Running     1          43m
kube-system   coredns-f9fd979d6-qhhgq                                           1/1     Running     1          43m
kube-system   etcd-ip-172-31-92-253                                             1/1     Running     1          43m
kube-system   kube-apiserver-ip-172-31-92-253                                   1/1     Running     2          43m
kube-system   kube-controller-manager-ip-172-31-92-253                          1/1     Running     1          43m
kube-system   kube-proxy-mh528                                                  1/1     Running     1          43m
kube-system   kube-scheduler-ip-172-31-92-253                                   1/1     Running     1          43m
kube-system   nvidia-device-plugin-1603211071-7hlk6                             1/1     Running     0          35m
prometheus    alertmanager-kube-prometheus-stack-1603-alertmanager-0            2/2     Running     0          33m
prometheus    kube-prometheus-stack-1603-operator-6b95bcdc79-wmbkn              2/2     Running     0          33m
prometheus    kube-prometheus-stack-1603211794-grafana-67ff56c449-tlmxc         2/2     Running     0          33m
prometheus    kube-prometheus-stack-1603211794-kube-state-metrics-877df67c49f   1/1     Running     0          33m
prometheus    kube-prometheus-stack-1603211794-prometheus-node-exporter-b5fl9   1/1     Running     0          33m
prometheus    prometheus-kube-prometheus-stack-1603-prometheus-0                3/3     Running     1          33m

You can view the services setup as part of the operator and DCGM Exporter:

$ kubectl get svc -A
NAMESPACE     NAME                                                        TYPE        CLUSTER-IP      EXTERNAL-IP   PORT(S)                        AGE
default       dcgm-exporter-2-1603213075                                  ClusterIP   10.104.40.255   <none>        9400/TCP                       7m44s
default       kubernetes                                                  ClusterIP   10.96.0.1       <none>        443/TCP                        49m
kube-system   kube-dns                                                    ClusterIP   10.96.0.10      <none>        53/UDP,53/TCP,9153/TCP         48m
kube-system   kube-prometheus-stack-1603-coredns                          ClusterIP   None            <none>        9153/TCP                       28m
kube-system   kube-prometheus-stack-1603-kube-controller-manager          ClusterIP   None            <none>        10252/TCP                      28m
kube-system   kube-prometheus-stack-1603-kube-etcd                        ClusterIP   None            <none>        2379/TCP                       28m
kube-system   kube-prometheus-stack-1603-kube-proxy                       ClusterIP   None            <none>        10249/TCP                      28m
kube-system   kube-prometheus-stack-1603-kube-scheduler                   ClusterIP   None            <none>        10251/TCP                      28m
kube-system   kube-prometheus-stack-1603-kubelet                          ClusterIP   None            <none>        10250/TCP,10255/TCP,4194/TCP   28m
prometheus    alertmanager-operated                                       ClusterIP   None            <none>        9093/TCP,9094/TCP,9094/UDP     28m
prometheus    kube-prometheus-stack-1603-alertmanager                     ClusterIP   10.100.20.237   <none>        9093/TCP                       28m
prometheus    kube-prometheus-stack-1603-operator                         ClusterIP   10.111.1.27     <none>        8080/TCP,443/TCP               28m
prometheus    kube-prometheus-stack-1603-prometheus                       NodePort    10.99.188.46    <none>        9090:30090/TCP                 28m
prometheus    kube-prometheus-stack-1603211794-grafana                    ClusterIP   10.109.219.60   <none>        80/TCP                         28m
prometheus    kube-prometheus-stack-1603211794-kube-state-metrics         ClusterIP   10.103.250.41   <none>        8080/TCP                       28m
prometheus    kube-prometheus-stack-1603211794-prometheus-node-exporter   ClusterIP   10.108.225.36   <none>        9100/TCP                       28m
prometheus    prometheus-operated                                         ClusterIP   None            <none>        9090/TCP                       28m

You can observe that the Prometheus server is available at port 30090 on the node’s IP address. Open your browser to http://<machine-ip-address>:30090. It may take a few minutes for DCGM to start publishing the metrics to Prometheus. The metrics availability can be verified by typing DCGM_FI_DEV_GPU_UTIL in the event bar to determine if the GPU metrics are visible:

_images/001-dcgm-e2e-prom-screenshot.png

Using Grafana

You can also launch the Grafana tools for visualizing the GPU metrics.

There are two mechanisms for dealing with the ports on which Grafana is available - the service can be patched or port-forwarding can be used to reach the home page. Either option can be chosen based on preference.

Patching the Grafana Service

By default, Grafana uses a ClusterIP to expose the ports on which the service is accessible. This can be changed to a NodePort instead, so the page is accessible from the browser, similar to the Prometheus dashboard.

You can use kubectl patch to update the service API object to expose a NodePort instead.

First, modify the spec to change the service type:

$ cat << EOF | tee grafana-patch.yaml
spec:
  type: NodePort
  nodePort: 32322
EOF

And now use kubectl patch:

$ kubectl patch svc kube-prometheus-stack-1603211794-grafana \
   -n prometheus \
   --patch "$(cat grafana-patch.yaml)"
service/kube-prometheus-stack-1603211794-grafana patched

You can verify that the service is now exposed at an externally accessible port:

$ kubectl get svc -A
NAMESPACE     NAME                                                        TYPE        CLUSTER-IP      EXTERNAL-IP   PORT(S)                        AGE
<snip>
prometheus    kube-prometheus-stack-1603211794-grafana                    NodePort    10.109.219.60   <none>        80:30759/TCP                   32m

Open your browser to http://<machine-ip-address>:30759 and view the Grafana login page. Access Grafana home using the admin username. The password credentials for the login are available in the prometheus.values file we edited in the earlier section of the doc:

## Deploy default dashboards.
##
defaultDashboardsEnabled: true

adminPassword: prom-operator
_images/002-dcgm-e2e-grafana-screenshot.png

Port Forwarding

Another method to access the Grafana page would be to use port forwarding.

First, it can be observed that the Grafana service is available at port 80. We will need to port-forward the service from an abitrary port - in this example, we will forward from port 32322 on our local machine to port 80 on the service (which in turn will forward to port 3000 that the Grafana pod is listening at, as shown below):

$ kubectl port-forward svc/kube-prometheus-stack-1603211794-grafana -n prometheus 32322:80
Forwarding from 127.0.0.1:32322 -> 3000
Forwarding from [::1]:32322 -> 3000
Handling connection for 32322

If your cluster is setup on a cloud instance e.g. AWS EC2, you may have to setup an SSH tunnel between your local workstation and the instance using port forwarding to view the Grafana tool in your local workstation’s browser. For example, on Windows you can use PuTTY to open an SSH tunnel and specify the source port as 32322 and destination as localhost:32322 under the Tunnels sub-menu in the SSH menu.

Open your browser and point to http://localhost:32322/ to view the Grafana login page using the same credentials in the previous section.

DCGM Dashboard in Grafana

To add a dashboard for DCGM, you can use a standard dashboard that NVIDIA has made available, which can also be customized.

_images/003-dcgm-e2e-grafana-home-screenshot.png

To access the dashboard, navigate from the Grafana home page to Dashboards -> Manage -> Import:

_images/004-dcgm-e2e-grafana-manage-screenshot.png _images/005-dcgm-e2e-grafana-import-screenshot.png

Import the NVIDIA dashboard from https://grafana.com/grafana/dashboards/12239 and choose Prometheus as the data source in the drop down:

_images/006-dcgm-e2e-grafana-import-screenshot.png _images/007-dcgm-e2e-grafana-import-screenshot.png

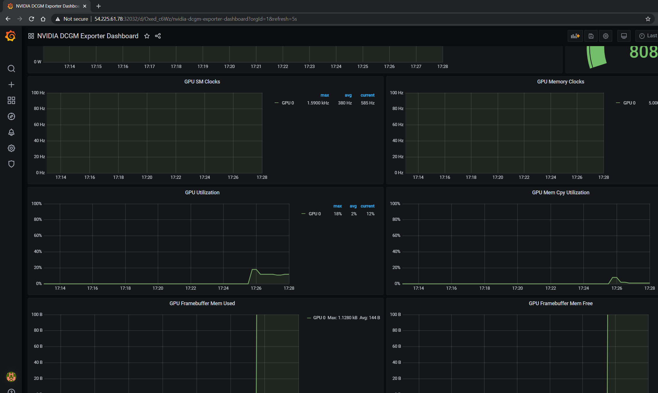
The GPU dashboard will now be available on Grafana for visualizing metrics:

_images/008-dcgm-e2e-grafana-dashboard-screenshot.png

Viewing Metrics for Running Applications

In this section, let’s run a more complicated application and view the GPU metrics on the NVIDIA dashboard.

We can use the standard DeepStream Intelligent Video Analytics Demo available on the NGC registry. For our example, let’s use the Helm chart to use the WebUI:

$ helm fetch https://helm.ngc.nvidia.com/nvidia/charts/video-analytics-demo-0.1.4.tgz && \
   helm install video-analytics-demo-0.1.4.tgz --generate-name
NAME: video-analytics-demo-0-1596587131
LAST DEPLOYED: Wed Aug  5 00:25:31 2020
NAMESPACE: default
STATUS: deployed
REVISION: 1
NOTES:
1. Get the RTSP URL by running these commands:
export NODE_PORT=$(kubectl get --namespace default -o jsonpath="{.spec.ports[0].nodePort}" services video-analytics-demo-0-1596587131)
export NODE_IP=$(kubectl get nodes --namespace default -o jsonpath="{.items[0].status.addresses[0].address}")
echo rtsp://$NODE_IP:$NODE_PORT/ds-test

2.Get the WebUI URL by running these commands:
export ANT_NODE_PORT=$(kubectl get --namespace default -o jsonpath="{.spec.ports[0].nodePort}" services video-analytics-demo-0-1596587131-webui)
export NODE_IP=$(kubectl get nodes --namespace default -o jsonpath="{.items[0].status.addresses[0].address}")
echo http://$NODE_IP:$ANT_NODE_PORT/WebRTCApp/play.html?name=videoanalytics
Disclaimer:
Note: Due to the output from DeepStream being real-time via RTSP, you may experience occasional hiccups in the video stream depending on network conditions.

The demo can be viewed in the browser by pointing to the address following the instructions above.

The GPU metrics are also visible either in the Grafana dashboard or the Prometheus dashboard as can be seen in the following screenshots showing GPU utilization, memory allocated as the application is running on the GPU:

_images/010-dcgm-e2e-deepstream-screenshot.png _images/011-dcgm-e2e-prom-dashboard-metrics-screenshot.png