Dynamo Metrics Collection on Kubernetes#
Overview#
This guide provides a walkthrough for collecting and visualizing metrics from Dynamo components using the kube-prometheus-stack. The kube-prometheus-stack provides a powerful and flexible way to configure monitoring for Kubernetes applications through custom resources like PodMonitors, making it easy to automatically discover and scrape metrics from Dynamo components.
Prerequisites#
Install kube-prometheus-stack#
If you don’t have an existing Prometheus setup, you’ll likely want to install the kube-prometheus-stack. This is a collection of Kubernetes manifests that includes the Prometheus Operator, Prometheus, Grafana, and other monitoring components in a pre-configured setup. The stack introduces custom resources that make it easy to deploy and manage monitoring in Kubernetes:
PodMonitor: Automatically discovers and scrapes metrics from pods based on label selectorsServiceMonitor: Similar to PodMonitor but works with ServicesPrometheusRule: Defines alerting and recording rules
For a basic installation:
helm repo add prometheus-community https://prometheus-community.github.io/helm-charts
helm repo update
# Values allow PodMonitors to be picked up that are outside of the kube-prometheus-stack helm release
helm install prometheus -n monitoring --create-namespace prometheus-community/kube-prometheus-stack \
--set prometheus.prometheusSpec.podMonitorSelectorNilUsesHelmValues=false \
--set prometheus.prometheusSpec.podMonitorNamespaceSelector="{}" \
--set prometheus.prometheusSpec.probeNamespaceSelector="{}"
Note
The commands enumerated below assume you have installed the kube-prometheus-stack with the installation method listed above. Depending on your installation configuration of the monitoring stack, you may need to modify the kubectl commands that follow in this document accordingly (e.g modifying Namespace or Service names accordingly).
Install Dynamo Operator#
Before setting up metrics collection, you’ll need to have the Dynamo operator installed in your cluster. Follow our Installation Guide for detailed instructions on deploying the Dynamo operator.
Make sure to set the prometheusEndpoint to the Prometheus endpoint you installed in the previous step.
helm install dynamo-platform ...
--set prometheusEndpoint=http://prometheus-kube-prometheus-prometheus.monitoring.svc.cluster.local:9090
Node Exporter for CPU/Memory Metrics#
The Dynamo Grafana dashboard includes panels for node-level CPU utilization, system load, and container resource usage. These metrics are collected and exported to Prometheus via node-exporter, which exposes hardware and OS metrics from Linux systems.
Note
The kube-prometheus-stack installation described above includes node-exporter by default. If you’re using a custom Prometheus setup, you’ll need to ensure node-exporter is deployed as a DaemonSet on your cluster nodes.
To verify node-exporter is running:
kubectl get daemonset -A | grep node-exporter
If node-exporter is not running, you can install it via the kube-prometheus-stack or deploy it separately. For more information, see the node-exporter documentation.
DCGM Metrics Collection (Optional)#
GPU utilization metrics are collected and exported to Prometheus via dcgm-exporter. The Dynamo Grafana dashboard includes a panel for GPU utilization related to your Dynamo deployment. For that panel to be populated, you need to ensure that the dcgm-exporter is running in your cluster. To check if the dcgm-exporter is running, please run the following command:
kubectl get daemonset -A | grep dcgm-exporter
If the output is empty, you need to install the dcgm-exporter. For more information, please consult the official dcgm-exporter documentation.
Deploy a DynamoGraphDeployment#
Let’s start by deploying a simple vLLM aggregated deployment:
export NAMESPACE=dynamo-system # namespace where dynamo operator is installed
pushd examples/backends/vllm/deploy
kubectl apply -f agg.yaml -n $NAMESPACE
popd
This will create two components:
A Frontend component exposing metrics on its HTTP port
A Worker component exposing metrics on its system port
Both components expose a /metrics endpoint following the OpenMetrics format, but with different metrics appropriate to their roles. For details about:
Deployment configuration: See the vLLM README
Available metrics: See the metrics guide
Validate the Deployment#
Let’s send some test requests to populate metrics:
curl localhost:8000/v1/chat/completions \
-H "Content-Type: application/json" \
-d '{
"model": "Qwen/Qwen3-0.6B",
"messages": [
{
"role": "user",
"content": "In the heart of Eldoria, an ancient land of boundless magic and mysterious creatures, lies the long-forgotten city of Aeloria. Once a beacon of knowledge and power, Aeloria was buried beneath the shifting sands of time, lost to the world for centuries. You are an intrepid explorer, known for your unparalleled curiosity and courage, who has stumbled upon an ancient map hinting at ests that Aeloria holds a secret so profound that it has the potential to reshape the very fabric of reality. Your journey will take you through treacherous deserts, enchanted forests, and across perilous mountain ranges. Your Task: Character Background: Develop a detailed background for your character. Describe their motivations for seeking out Aeloria, their skills and weaknesses, and any personal connections to the ancient city or its legends. Are they driven by a quest for knowledge, a search for lost familt clue is hidden."
}
],
"stream": true,
"max_tokens": 30
}'
For more information about validating the deployment, see the vLLM README.
Set Up Metrics Collection#
Create PodMonitors#
The Prometheus Operator uses PodMonitor resources to automatically discover and scrape metrics from pods. To enable this discovery, the Dynamo operator automatically creates PodMonitor resource and adds these labels to all pods:
nvidia.com/metrics-enabled: "true"- Enables metrics collectionnvidia.com/dynamo-component-type: "frontend|worker"- Identifies the component type
Note: You can opt-out specific deployments from metrics collection by adding this annotation to your DynamoGraphDeployment:
apiVersion: nvidia.com/v1
kind: DynamoGraphDeployment
metadata:
name: my-deployment
annotations:
nvidia.com/enable-metrics: "false"
spec:
# …
Configure Grafana Dashboard#
Apply the Dynamo dashboard configuration to populate Grafana with the Dynamo dashboard:
kubectl apply -n monitoring -f deploy/observability/k8s/grafana-dynamo-dashboard-configmap.yaml
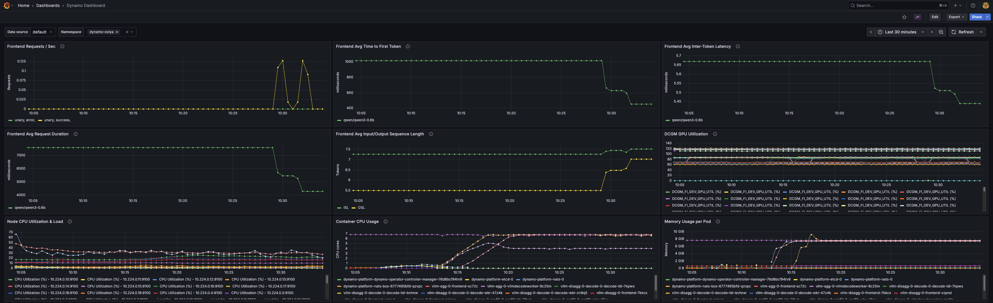
The dashboard is embedded in the ConfigMap. Since it is labeled with grafana_dashboard: "1", the Grafana will discover and populate it to its list of available dashboards. The dashboard includes panels for:
Frontend request rates
Time to first token
Inter-token latency
Request duration
Input/Output sequence lengths
GPU utilization via DCGM
Node CPU utilization and system load
Container CPU usage per pod
Memory usage per pod
Viewing the Metrics#
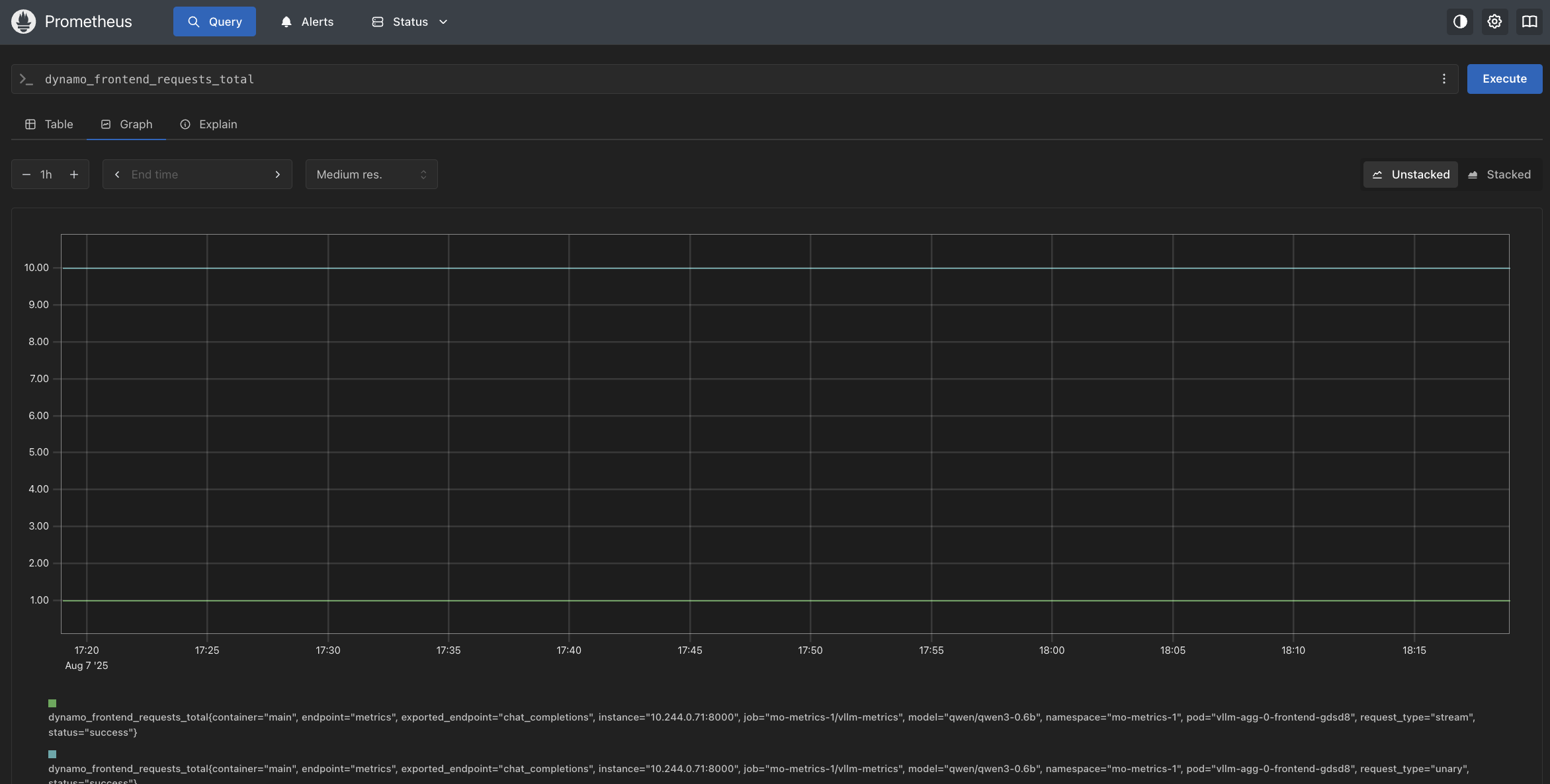
In Prometheus#
kubectl port-forward svc/prometheus-kube-prometheus-prometheus 9090:9090 -n monitoring
Visit http://localhost:9090 and try these example queries:
dynamo_frontend_requests_totaldynamo_frontend_time_to_first_token_seconds_bucket

In Grafana#
# Get Grafana credentials
export GRAFANA_USER=$(kubectl get secret -n monitoring prometheus-grafana -o jsonpath="{.data.admin-user}" | base64 --decode)
export GRAFANA_PASSWORD=$(kubectl get secret -n monitoring prometheus-grafana -o jsonpath="{.data.admin-password}" | base64 --decode)
echo "Grafana user: $GRAFANA_USER"
echo "Grafana password: $GRAFANA_PASSWORD"
# Port forward Grafana service
kubectl port-forward svc/prometheus-grafana 3000:80 -n monitoring
Visit http://localhost:3000 and log in with the credentials captured above.
Once logged in, find the Dynamo dashboard under General.
