Observability for NVIDIA NIM for LLMs#
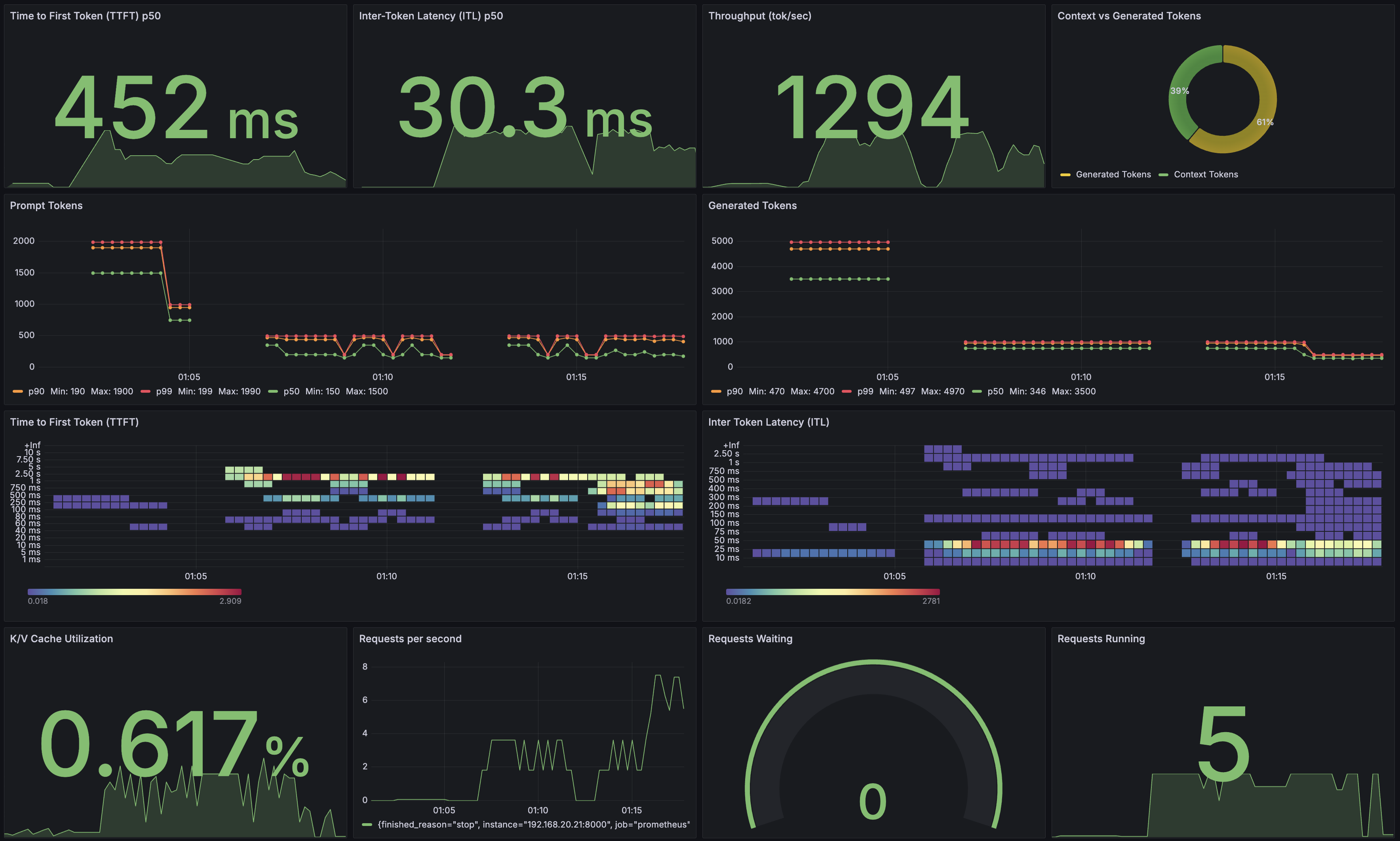
NIM provides Prometheus metrics indicating request statistics. You can use these metrics to create dashboards with Grafana. By default, these metrics are available at http://localhost:8000/v1/metrics.
The following table describes the available metrics.
Category |
Metric |
Metric Name |
Description |
Granularity |
Frequency |
|---|---|---|---|---|---|
KV Cache |
GPU Cache Usage |
|
GPU KV-cache usage. 1 means 100 percent usage |
Per model |
Per iteration |
Count |
Running Count |
|
Number of requests currently running on GPU |
Per model |
Per iteration |
Waiting Count |
|
Number of requests waiting to be processed |
Per model |
Per iteration |
|
Max Request Count |
|
Max number of requests that can be run concurrently by the model |
Per model |
Per iteration |
|
Total Prompt Token Count |
|
Number of prefill tokens processed |
Per model |
Per iteration |
|
Total Generation Token Count |
|
Number of generation tokens processed |
Per model |
Per iteration |
|
Latency |
Time to First Token |
|
Histogram of time to first token in seconds |
Per model |
Per request |
Time per Output Token |
|
Histogram of time per output token in seconds |
Per model |
Per request |
|
End to End |
|
Histogram of end to end request latency in seconds |
Per model |
Per request |
|
Count |
Prompt Token Count |
|
Histogram of number of prefill tokens processed |
Per model |
Per request |
Generation Token Count |
|
Histogram of number of generation tokens processed |
Per model |
Per request |
|
Finished Request Count |
|
Number of finished requests, with label indicating finish reason |
Per model |
Per request |
|
Success Request Count |
|
Number of successful requests, requests with finish reason “stop” or “length” are counted |
Per model |
Per request |
|
Failure Request Count |
|
Number of failed requests, requests with other finish reason are counted |
Per model |
Per request |
Prometheus#
To install Prometheus for scraping metrics from NIM, download the latest Prometheus version appropriate for your system.
wget https://github.com/prometheus/prometheus/releases/download/v2.52.0/prometheus-2.52.0.linux-amd64.tar.gz
tar -xvzf prometheus-2.52.0.linux-amd64.tar.gz
cd prometheus-2.52.0.linux-amd64/
Edit the Prometheus configuration file to scrape from the NIM endpoint. Make sure the targets field point to localhost:8000
vi prometheus.yml
# A scrape configuration containing exactly one endpoint to scrape:
# Here it's Prometheus itself.
scrape_configs:
# The job name is added as a label `job=<job_name>` to any timeseries scraped from this config.
- job_name: "prometheus"
# In Prometheus 2.53, metrics_path defaults to '/metrics'
# Previous versions use '/v1/metrics'.
# scheme defaults to 'http'.
static_configs:
- targets: ["localhost:8000"]
Next, run the Prometheus server:
./prometheus --config.file=./prometheus.yml
Use a browser to verify that the NIM target was detected by the Prometheus server: http://localhost:9090/targets?search=.
You can also click on the NIM target URL link to explore generated metrics.
Grafana#
You can use Grafana for visualizing NIM metrics. Install the latest Grafana version for your system.
wget https://dl.grafana.com/oss/release/grafana-11.0.0.linux-amd64.tar.gz
tar -zxvf grafana-11.0.0.linux-amd64.tar.gz
Run the Grafana server:
cd grafana-v11.0.0/
./bin/grafana-server
To access the Grafana dashboard, point your browser to http://localhost:3000. Log in using the defaults:
username: admin
password: admin
First, configure the data source in Grafana. Click Data Source, select Prometheus, and set the URL to localhost:9090. After saving the configuration, you should see a success message. You can now create a dashboard using NIM metrics or import this example dashboard.
