NVIDIA UFM Enterprise User Manual v6.22.2

UFM Events Grafana Dashboard Plugin

This plugin monitors and parses UFM events from the event.log file using Fluentd. It pushes the logs to a Loki server and visualizes them through Grafana dashboards.

  1. Install Plugin on UFM.

  2. Access Grafana Dashboard at: http://<IP>:3002 (default credentials: admin/admin).

  • Fluentd: Parses event.log file, extracts relevant fields, and pushes logs to Loki.

  • Loki: Aggregates and stores logs.

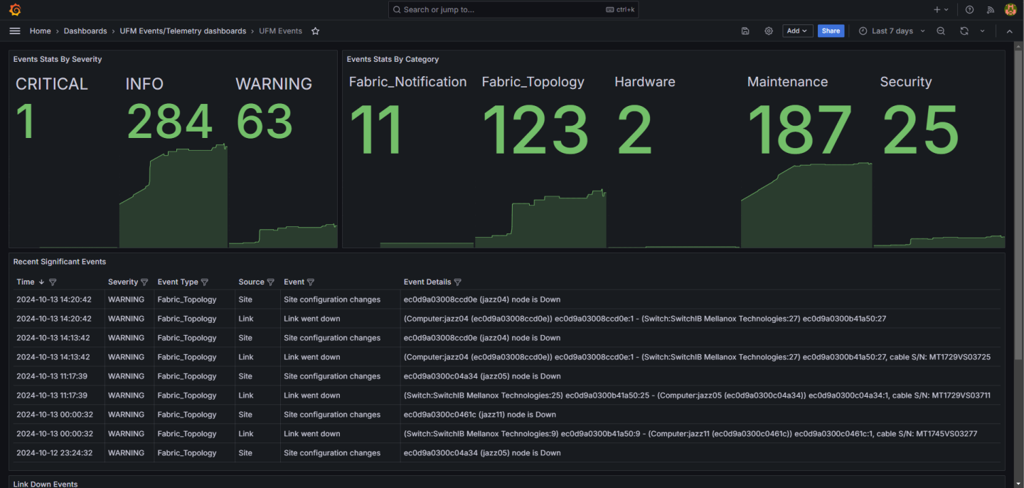
  • Grafana: Visualizes logs with predefined panels (e.g., Events Stats, Topology Changes, Hardware Events).

  • Fluentd: /opt/ufm/files/conf/plugins/ufm_events_grafana_dashboard/fluentd/fluentd.conf

  • Loki: /opt/ufm/files/conf/plugins/ufm_events_grafana_dashboard/loki/loki-local-config.yaml

  • Grafana: /opt/ufm/files/conf/plugins/ufm_events_grafana_dashboard/grafana/grafana.ini

Plugin logs are stored in /opt/ufm/files/log/plugins/ufm_events_grafana_dashboard/.

Navigate to Grafana -> Dashboards -> UFM Events to view predefined panels or create custom queries under the Explore section.

grafana_dashboard-version-1-modificationdate-1756970711660-api-v2.png

© Copyright 2025, NVIDIA. Last updated on Oct 15, 2025.