NVIDIA UFM-SDN Appliance User Manual v4.18.4 LTS (2024 LTS U3)

UFM Events Grafana Dashboard Plugin

This plugin monitors and parses UFM events from the event.log file using Fluentd. It pushes the logs to a Loki server and visualizes them through Grafana dashboards.

  1. Install Plugin on UFM.

  2. Access Grafana Dashboard at: http://<IP>:3002 (default credentials: admin/admin).

  • Fluentd: Parses event.log file, extracts relevant fields, and pushes logs to Loki.

  • Loki: Aggregates and stores logs.

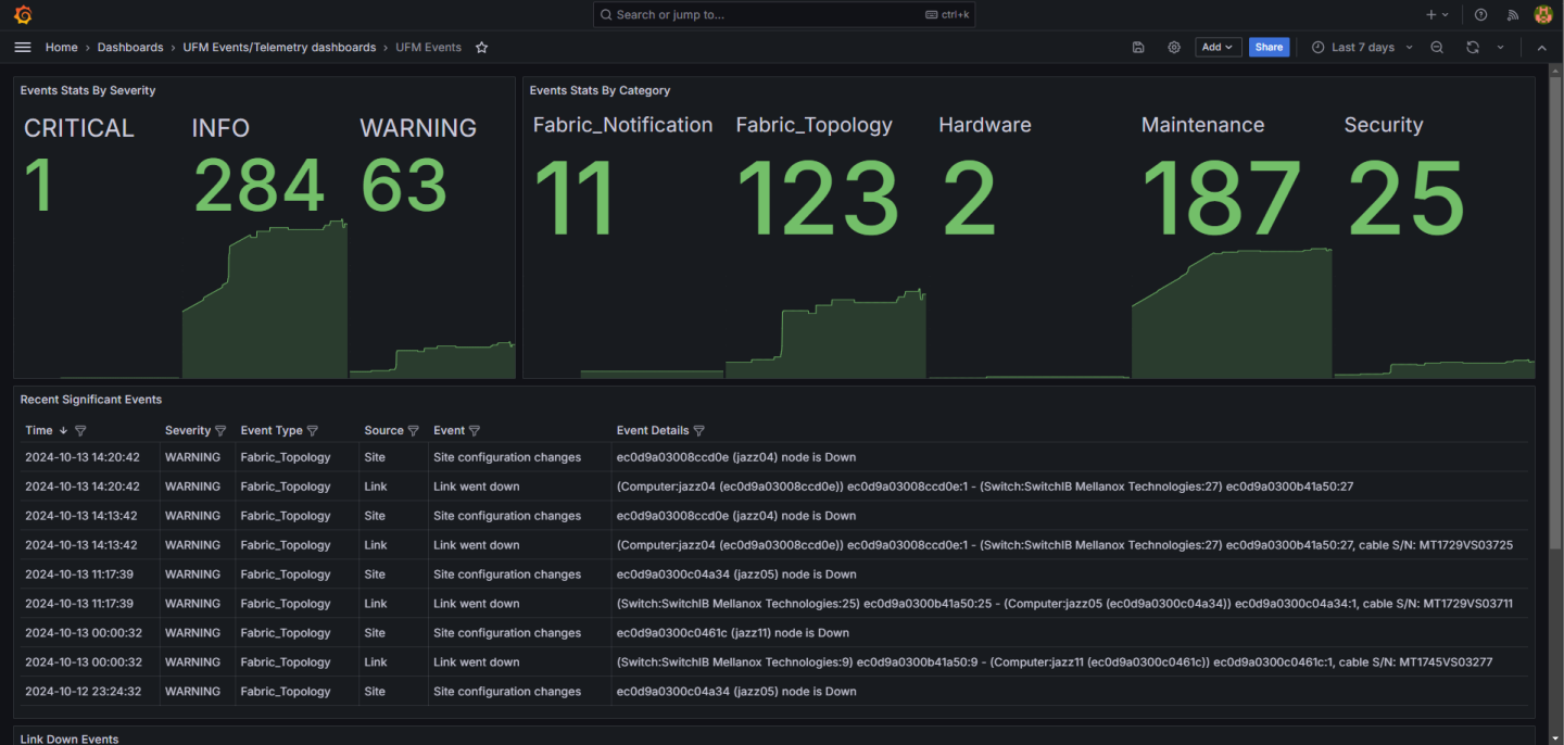
  • Grafana: Visualizes logs with predefined panels (e.g., Events Stats, Topology Changes, Hardware Events).

  • Fluentd: /opt/ufm/files/conf/plugins/ufm_events_grafana_dashboard/fluentd/fluentd.conf

  • Loki: /opt/ufm/files/conf/plugins/ufm_events_grafana_dashboard/loki/loki-local-config.yaml

  • Grafana: /opt/ufm/files/conf/plugins/ufm_events_grafana_dashboard/grafana/grafana.ini

Plugin logs are stored in /opt/ufm/files/log/plugins/ufm_events_grafana_dashboard/.

Navigate to Grafana -> Dashboards -> UFM Events to view predefined panels or create custom queries under the Explore section.

grafana_dashboard-version-1-modificationdate-1751285938983-api-v2.png

© Copyright 2025, NVIDIA. Last updated on Jul 3, 2025